Table des matières
Version - 2025.01
Last update : 2025/01/18 17:05
DOE310 - StatefulSets, Advanced StorageClass Usage, Creating a Helm Chart and Monitoring
Contents
- DOE310 - StatefulSets, Advanced StorageClass Usage, Creating a Helm Chart and Monitoring
- Contents
- StatefulSets
- Overview
- LAB #1 - Setting up a simple StatefulSet
- 1.1 - Service and StatefulSet creation
- 1.2 - Scaling Up a StatefulSet
- 1.3 - Scaling Down a StatefulSet
- 1.4 - Deleting a StatefulSet
- Advanced StorageClass Usage
- LAB #2 - Dynamic NFS provisioning
- 2.1 - NFS Server Configuration
- 2.2 - NFS Client Configuration
- 2.3 - Configuring K8s
- 2.4 - Creating a PersistentVolumeClaim
- 2.5 - Using the PersistentVolumeClaim with a Pod
- 2.6 - Creating a Second PersistentVolumeClaim
- 2.7 - Deleting the PersistentVolumeClaims
- Creating a Helm Chart
- Overview
- LAB #3 - Creating a Simple Helm Package
- 3.1 - The values.yaml File
- 3.2 - Templates
- 3.3 - Installation and Removal
- Monitoring
- Overview
- LAB #4 - Implementing a Prometheus Solution
- 4.1 - Stack Deployment with Helm
- 4.2 - Viewing Data with Grafana
- 4.3 - Viewing Alerts with the Prometheus Web UI
StatefulSets
Overview
A StatefulSet is a Kubernetes component used for Stateful Applications.
Examples of Stateful Applications are :
- MySQL
- elasticsearch
- mongoDB
These applications record client data a one session for use in the next session. The recorded data is called the application's state.
Stateful Applications are deployed using a StatefulSet, while applications without state are deployed using a Deployment.
StatefulSets and Deployments are similar in that both replicate multiple pods based on an identical specification of a container.
The difference between a StatefulSet and a Deployment is that in a StatefulSet the pods are not identical and have what is known as a Pod Identity. As a result, pods :
- cannot be created or deleted at the same time,
- cannot be randomly addressed.
Let's take the case of a StatfulSet containing three replicas of a MySQL pod:
- mysql-0
- mysql-1
- mysql-2
Note that :
- the pod name takes the form $(Name_of_StatefulSet)-$(ordinal) where the ordinal starts at 0.
- the StatefulSet will not create the next pod until the previous pod is in a Running state
- When the StatefulSet is deleted, or in the case of a scale down, pods are deleted in the reverse order in which they were created, e.g. mysql-2 > mysql-1 > mysql-0. Each pod must be completely deleted before K8s deletes the next.
In this case of our StatefulSet, the three pods :
- cannot all accept write requests, as this would result in inconsistent data,
- can all accept read requests.
As a result, a StatefulSet mechanism chooses a master to accept write requests, for example:
- mysql-0 - write / read - Master
- mysql-1 - read only - slave
- mysql-2 - read only - slave
So there's a clear difference between the Master pod and the two Slave pods.
The difference between the two Slave pods can be explained by the fact that the pods do not use the same persistent, remote physical storage:
- mysql-0 - /data/vol/pv1
- mysql-1 - /data/vol/pv2
- mysql-2 - /data/vol/pv3
To ensure that each pod contains the same data, a continuous replication mechanism must be set up between the two slave pods and the master pod.
If a new pod is added to the MySQL cluster, it must first clone the data from the last pod into the existing cluster, then start replicating data with the Master:
- mysql-0 - data
- mysql-1 - data replicated from mysql-0
- mysql-2 - data replicated from mysql-0
- mysql-3 - clone of mysql-2 pod data, then mysql-0 replica data.
The state of each pod, including its Pod Identity, is stored in physical storage alongside the data. As a result, when a pod is replaced, and a new pod added, the new pod inherits the old pod's identity.
For example, if we delete the mysql-1 pod, we get :
- mysql-0 - /data/vol/pv1
- pod deleted - /data/vol/pv2 = persistent, the remote physical storage is not deleted
- mysql-2 - /data/vol/pv3
- mysql-3 - /data/vol/pv4
By adding a replacement pod, we obtain :
- mysql-0
- mysql-1 ««««« The /data/vol/pv2 is attached to the pod. The new pod is called mysql-1 and not mysql-4.
- mysql-2
- mysql-3
When a ReplicaSet is created, a load balancing service is created. This service assigns a unique DNS Endpoint to each pod. The DNS Endpoint takes the form $(Pod_name).$(Service_name).$(namespace).svc.cluster.local :
- mysql-0 - mysql-0.mysvc.default.svc.cluster.local
- mysql-1 - mysql-1.mysvc.default.svc.cluster.local
- mysql-2 - mysql-2.mysvc.default.svc.cluster.local
- mysql-3 - mysql-3.mysvc.default.svc.cluster.local
This way, when a pod is restarted, although its IP address will change :
- its name will not change
- its DNS endpoint will not change.
To sum up:
- mysql-0
- Role: Master
- Data: write / read
- Storage: /data/vol/pv1
- Endpoint DNS: mysql-0..mysvc.default.svc.cluster.local
- mysql-1
- Role: Slave
- Data: read only
- Storage: /data/vol/pv2
- DNS endpoint: mysql-1.mysvc.default.svc.cluster.local
- mysql-2
- Role: Slave
- Data: read only
- Storage: /data/vol/pv3
- DNS endpoint: mysql-2.mysvc.default.svc.cluster.local
- mysql-3
- Role: Slave
- Data: read only
- Storage: /data/vol/pv4
- DNS endpoint: mysql-3.mysvc.default.svc.cluster.local
Lastly, a StatefulSet is a complicated K8s component that is difficult to implement because Kubernetes does not handle certain tasks such as:
- the configuration of the data cloning process,
- the configuration of the data replication process,
- the creation and configuration of persistent and remote physical storage,
- the configuration and management of data backups.
LAB #1 - Setting up a simple StatefulSet
Create a quarkus namespace and modify the kubernetes-admin@kubernetes context to use it by default:
root@kubemaster:~# kubectl create ns quarkus namespace/quarkus created root@kubemaster:~# kubectl config set-context --current --namespace=quarkus Context “kubernetes-admin@kubernetes” modified.
Important: Quarkus is a complete native Java framework for Kubernetes, designed for Java Virtual Machines (JVMs) and native compilation, which optimizes Java specifically for containers to make it an efficient platform for serverless, cloud and Kubernetes environments.
If you'd like to observe the results of the following commands in real time, open a second terminal and enter the following command:
root@kubemaster:~# watch -n 1 “kubectl get pods -o wide | awk ‘{print \$1 \” \$2 \“ \$3 \” \$5 \” \$7}’ | column -t”
1.1 - Service and StatefulSet creation
Now create the quarkus-service.yaml file:
To do: Copy the content from here and paste it into your file.
root@kubemaster:~# vi quarkus-service.yaml
root@kubemaster:~# cat quarkus-service.yaml
apiVersion: v1
kind: Service
metadata:
name: quarkus
labels:
app: quarkus-statefulset
spec:
ports:
- port: 8080
name: web
clusterIP: None
selector:
app: quarkus-statefulset
Important: Note the service name - quarkus. The None value of the ClusterIP entry makes the service headless. In this case, the DNS server will return the IP addresses of the individual pods instead of the IP address of the service. The client can then connect to any of them.
Create the service:
root@kubemaster:~# kubectl apply -f quarkus-service.yaml service/quarkus created
Now create the statefulset.yaml file:
To do: Copy the content from here and paste it into your file.
root@kubemaster:~# vi statefulset.yaml
root@kubemaster:~# cat statefulset.yaml
apiVersion: apps/v1
kind: StatefulSet
metadata:
name: quarkus-statefulset
labels:
app: quarkus-statefulset
spec:
serviceName: "quarkus"
replicas: 2
template:
metadata:
labels:
app: quarkus-statefulset
spec:
containers:
- name: quarkus-statefulset
image: quay.io/rhdevelopers/quarkus-demo:v1
ports:
- containerPort: 8080
name: web
selector:
matchLabels:
app: quarkus-statefulset
Important: Note that the value of serviceName is quarkus.
Create the StatefulSet :
root@kubemaster:~# kubectl apply -f statefulset.yaml statefulset.apps/quarkus-statefulset created
Note the presence of the two pods in Namespace:
Every 1,0s: kubectl get pods -o wide | awk '{print $1 " " $2 " " $3 " " $5 " " $7}' | column -t kubemaster.ittraining.loc: Tue Dec 6 17:43:50 2022
NAME READY STATUS AGE NODE
quarkus-statefulset-0 1/1 Running 2m17s kubenode2.ittraining.loc
quarkus-statefulset-1 1/1 Running 106s kubenode1.ittraining.loc
Check the StatefulSet's status:
root@kubemaster:~# kubectl get statefulsets NAME READY AGE quarkus-statefulset 2/2 3m35s
as well as the presence of the service:
root@kubemaster:~# kubectl get services NAME TYPE CLUSTER-IP EXTERNAL-IP PORT(S) AGE quarkus ClusterIP None <none> 8080/TCP 12m
1.2 - Scaling Up a StatefulSet
Perform a scale up:
root@kubemaster:~# kubectl scale sts quarkus-statefulset --replicas=3
Important: Note that the short name of a serviceName is sts.
Note the presence of three pods in the Namespace:
Every 1,0s: kubectl get pods -o wide | awk '{print $1 " " $2 " " $3 " " $5 " " $7}' | column -t kubemaster.ittraining.loc: Tue Dec 6 17:46:42 2022
NAME READY STATUS AGE NODE
quarkus-statefulset-0 1/1 Running 5m9s kubenode2.ittraining.loc
quarkus-statefulset-1 1/1 Running 4m38s kubenode1.ittraining.loc
quarkus-statefulset-2 1/1 Running 13s kubenode2.ittraining.loc
Note the pod creation order:
root@kubemaster:~# kubectl get events --sort-by=.metadata.creationTimestamp LAST SEEN TYPE REASON OBJECT MESSAGE 6m35s Normal SuccessfulCreate statefulset/quarkus-statefulset create Pod quarkus-statefulset-0 in StatefulSet quarkus-statefulset successful 6m35s Normal Scheduled pod/quarkus-statefulset-0 Successfully assigned quarkus/quarkus-statefulset-0 to kubenode2.ittraining.loc 6m34s Normal Pulling pod/quarkus-statefulset-0 Pulling image "quay.io/rhdevelopers/quarkus-demo:v1" 6m5s Normal Pulled pod/quarkus-statefulset-0 Successfully pulled image "quay.io/rhdevelopers/quarkus-demo:v1" in 28.871622372s 6m4s Normal Created pod/quarkus-statefulset-0 Created container quarkus-statefulset 6m4s Normal Started pod/quarkus-statefulset-0 Started container quarkus-statefulset 6m3s Normal Scheduled pod/quarkus-statefulset-1 Successfully assigned quarkus/quarkus-statefulset-1 to kubenode1.ittraining.loc 6m3s Normal SuccessfulCreate statefulset/quarkus-statefulset create Pod quarkus-statefulset-1 in StatefulSet quarkus-statefulset successful 5m58s Normal Pulling pod/quarkus-statefulset-1 Pulling image "quay.io/rhdevelopers/quarkus-demo:v1" 5m22s Normal Pulled pod/quarkus-statefulset-1 Successfully pulled image "quay.io/rhdevelopers/quarkus-demo:v1" in 35.551473165s 5m21s Normal Created pod/quarkus-statefulset-1 Created container quarkus-statefulset 5m21s Normal Started pod/quarkus-statefulset-1 Started container quarkus-statefulset 99s Normal Scheduled pod/quarkus-statefulset-2 Successfully assigned quarkus/quarkus-statefulset-2 to kubenode2.ittraining.loc 99s Normal SuccessfulCreate statefulset/quarkus-statefulset create Pod quarkus-statefulset-2 in StatefulSet quarkus-statefulset successful 98s Normal Pulled pod/quarkus-statefulset-2 Container image "quay.io/rhdevelopers/quarkus-demo:v1" already present on machine 97s Normal Created pod/quarkus-statefulset-2 Created container quarkus-statefulset 97s Normal Started pod/quarkus-statefulset-2 Started container quarkus-statefulset
Now create a pod to query the K8s DNS:
root@kubemaster:~# kubectl run -it --restart=Never --rm --image busybox:1.28 dns-test If you don't see a command prompt, try pressing enter. / # nslookup quarkus-statefulset-0.quarkus Server: 10.96.0.10 Address 1: 10.96.0.10 kube-dns.kube-system.svc.cluster.local Name: quarkus-statefulset-0.quarkus Address 1: 192.168.150.2 quarkus-statefulset-0.quarkus.quarkus.svc.cluster.local / # exit pod "dns-test" deleted root@kubemaster:~#
1.3 - Scaling Down a StatefulSet
Now perform a scale down:
root@kubemaster:~# kubectl scale sts quarkus-statefulset --replicas=2 statefulset.apps/quarkus-statefulset scaled
Note the presence of two pods in Namespace :
Every 1,0s: kubectl get pods -o wide | awk '{print $1 " " $2 " " $3 " " $5 " " $7}' | column -t kubemaster.ittraining.loc: Tue Dec 6 18:02:27 2022
NAME READY STATUS AGE NODE
quarkus-statefulset-0 1/1 Running 20m kubenode2.ittraining.loc
quarkus-statefulset-1 1/1 Running 20m kubenode1.ittraining.loc
1.4 - Deleting the StatefulSet
Finally, delete the StatefulSet, the service and the Namespace :
root@kubemaster:~# kubectl delete -f statefulset.yaml statefulset.apps “quarkus-statefulset” deleted root@kubemaster:~# kubectl delete -f quarkus-service.yaml service “quarkus-statefulset-2” deleted root@kubemaster:~# kubectl config set-context --current --namespace=default Context “kubernetes-admin@kubernetes” modified.
Advanced StorageClass Usage
LAB #2 - Dynamic NFS provisioning
2.1 - NFS Server Configuration
Connect to the CentOS8 VM as a trainee at 10.0.2.45.
Become root and create the /srv/nfs/kubedata directory:
[root@centos8 ~]# mkdir -p /srv/nfs/kubedata
Now continue by activating and starting the nfs-server service:
[root@centos8 ~]# systemctl status nfs-server ● nfs-server.service - NFS server and services Loaded: loaded (/usr/lib/systemd/system/nfs-server.service; disabled; vendor prese> Active: inactive (dead) [root@centos8 ~]# systemctl enable nfs-server.service Created symlink /etc/systemd/system/multi-user.target.wants/nfs-server.service → /usr/lib/systemd/system/nfs-server.service. [root@centos8 ~]# systemctl start nfs-server.service [root@centos8 ~]# systemctl status nfs-server.service ● nfs-server.service - NFS server and services Loaded: loaded (/usr/lib/systemd/system/nfs-server.service; enabled; vendor preset: disabled) Active: active (exited) since Mon 2022-11-21 11:02:13 CET; 9s ago Process: 3276 ExecStart=/bin/sh -c if systemctl -q is-active gssproxy; then systemctl reload gssproxy ; fi (code=exited, > Process: 3263 ExecStart=/usr/sbin/rpc.nfsd (code=exited, status=0/SUCCESS) Process: 3261 ExecStartPre=/usr/sbin/exportfs -r (code=exited, status=0/SUCCESS) Main PID: 3276 (code=exited, status=0/SUCCESS) Nov 21 11:02:12 centos8.ittraining.loc systemd[1]: Starting NFS server and services... Nov 21 11:02:13 centos8.ittraining.loc systemd[1]: Started NFS server and services.
Edit the /etc/exports file:
[root@centos8 ~]# vi /etc/exports [root@centos8 ~]# cat /etc/exports /srv/nfs/kubedata *(rw,sync,no_subtree_check,no_root_squash,no_all_squash,insecure)
Important: In this case, we've shared the /srv/nfs/kubedata directory with the world.
Apply the export :
[root@centos8 ~]# exportfs -rav
exporting *:/srv/nfs/kubedata
[root@centos8 ~]# exportfs -v
/srv/nfs/kubedata
<world>(sync,wdelay,hide,no_subtree_check,sec=sys,rw,insecure,no_root_squash,no_all_squash)
Set SELinux to permissive mode:
[root@centos8 ~]# getenforce Enforcing [root@centos8 ~]# setenforce permissive
Next, configure the firewall:
[root@centos8 ~]# firewall-cmd --permanent --add-service=nfs success [root@centos8 ~]# firewall-cmd --permanent --add-service=rpc-bind success [root@centos8 ~]# firewall-cmd --permanent --add-service=mountd success [root@centos8 ~]# firewall-cmd --reload success
2.2 - NFS Client Configuration
Return to your gateway and connect as user trainee to kubenode2 at 192.168.56.4. Then become the root user:
trainee@kubenode2:~$ su - Password: fenestros root@kubenode2:~#
Install the nfs-common package:
root@kubenode2:~# apt update ... root@kubenode2:~# apt install nfs-common ...
Check that you can see the directory exported by 10.0.2.45 :
root@kubenode2:~# showmount --exports 10.0.2.45 Export list for 10.0.2.45: /srv/nfs/kubedata *
Check that you can mount the directory exported by 10.0.2.45 :
root@kubenode2:~# mount -t nfs 10.0.2.45:/srv/nfs/kubedata /mnt root@kubenode2:~# mount | grep kubedata 10.0.2.45:/srv/nfs/kubedata on /mnt type nfs4 (rw,relatime,vers=4.2,rsize=524288,wsize=524288,namlen=255,hard,proto=tcp,port=0,timeo=600,retrans=2,sec=sys,clientaddr=10.0.2.67,local_lock=none,addr=10.0.2.45)
Then unmount 10.0.2.45:/srv/nfs/kubedata :
root@kubenode2:~# umount /mnt root@kubenode2:~# mount | grep kubedata
Connect to kubenode1 at 192.168.56.3 :
root@kubenode2:~# ssh -l trainee 192.168.56.3 The authenticity of host '192.168.56.3 (192.168.56.3)' can't be established. ECDSA key fingerprint is SHA256:sEfHBv9azmK60cjqF/aJgUc9jg56slNaZQdAUcvBOvE. Are you sure you want to continue connecting (yes/no)? yes Warning: Permanently added '192.168.56.3' (ECDSA) to the list of known hosts. trainee@192.168.56.3's password: trainee Linux kubenode1.ittraining.loc 4.9.0-19-amd64 #1 SMP Debian 4.9.320-2 (2022-06-30) x86_64 The programs included with the Debian GNU/Linux system are free software; the exact distribution terms for each program are described in the individual files in /usr/share/doc/*/copyright. Debian GNU/Linux comes with ABSOLUTELY NO WARRANTY, to the extent permitted by applicable law. Last login: Wed Sep 28 09:54:21 2022 from 192.168.56.2 trainee@kubenode1:~$ su - Password: fenestros root@kubenode1:~#
Then install the nfs-common package:
root@kubenode1:~# apt update ... root@kubenode1:~# apt install nfs-common ...
Return to your gateway :
root@kubenode1:~# exit logout trainee@kubenode1:~$ exit logout Connection to 192.168.56.3 closed. root@kubenode2:~# exit logout trainee@kubenode2:~$ exit logout Connection to 192.168.56.4 closed.
2.3 - Configuring K8s
Connect to your kubemaster at 192.168.56.2.
Then install the nfs-common package:
root@kubemaster:~# apt update ... root@kubemaster:~# apt install nfs-common ...
Add the nfs-subdir-external-provisioner repository to helm :
root@kubemaster:~# helm repo add nfs-subdir-external-provisioner https://kubernetes-sigs.github.io/nfs-subdir-external-provisioner/ “nfs-subdir-external-provisioner” has been added to your repositories
Install the helm nfs-subdir-external-provisioner Chart:
root@kubemaster:~# helm install nfs-subdir-external-provisioner nfs-subdir-external-provisioner/nfs-subdir-external-provisioner --set nfs.server=10.0.2.45 --set nfs.path=/srv/nfs/kubedata NAME: nfs-subdir-external-provisioner LAST DEPLOYED: Wed Dec 7 11:12:23 2022 NAMESPACE: default STATUS: deployed REVISION: 1 TEST SUITE: None
Check the status of the created pod:
root@kubemaster:~# kubectl get pods -o wide NAME READY STATUS RESTARTS AGE IP NODE NOMINATED NODE READINESS GATES netshoot 1/1 Running 3 (25h ago) 70d 192.168.239.58 kubenode1.ittraining.loc <none> <none> nfs-subdir-external-provisioner-59b4b5c476-wxkp4 0/1 ContainerCreating 0 19m <none> kubenode1.ittraining.loc <none> <none> nginx-netshoot 1/1 Running 3 (25h ago) 70d 192.168.239.59 kubenode1.ittraining.loc <none> <none> postgresql-6f885d8957-tnlbb 1/1 Running 3 (25h ago) 70d 192.168.239.62 kubenode1.ittraining.loc <none> <none> sharedvolume 2/2 Running 6 (25h ago) 78d 192.168.150.60 kubenode2.ittraining.loc <none> <none> troubleshooting 1/1 Running 3 (25h ago) 70d 192.168.239.60 kubenode1.ittraining.loc <none> <none> volumepod 0/1 Completed 0 78d 192.168.150.41 kubenode2.ittraining.loc <none> <none>
Important: If the nfs-subdir-external-provisioner-yyyyyyyy-xxxxx pod remains in a ContainerCreating state for more than 5 minutes, remove the three calico-node-xxxxx pods from the kube-system namespace and wait for them to be recreated.
Once recreated, you can see that the nfs-subdir-external-provisioner-yyyyyyyy-xxxxx pod is in a Running state:
root@kubemaster:~# kubectl get pods -o wide NAMESPACE NAME READY STATUS RESTARTS AGE IP NODE NOMINATED NODE READINESS GATES default netshoot 1/1 Running 3 (25h ago) 70d 192.168.239.58 kubenode1.ittraining.loc <none> <none> default nfs-subdir-external-provisioner-59b4b5c476-wxkp4 1/1 Running 1 (3m18s ago) 36m 192.168.239.63 kubenode1.ittraining.loc <none> <none> default nginx-netshoot 1/1 Running 3 (25h ago) 70d 192.168.239.59 kubenode1.ittraining.loc <none> <none> default postgresql-6f885d8957-tnlbb 1/1 Running 3 (25h ago) 70d 192.168.239.62 kubenode1.ittraining.loc <none> <none> default sharedvolume 2/2 Running 6 (25h ago) 78d 192.168.150.60 kubenode2.ittraining.loc <none> <none> default troubleshooting 1/1 Running 3 (25h ago) 70d 192.168.239.60 kubenode1.ittraining.loc <none> <none> default volumepod 0/1 Completed 0 78d 192.168.150.41 kubenode2.ittraining.loc <none> <none>
Examination of the pod log nfs-subdir-external-provisioner-yyyyyyyy-xxxxx shows that everything works:
root@kubemaster:~# kubectl logs nfs-subdir-external-provisioner-59b4b5c476-wxkp4
I1207 10:45:38.321263 1 leaderelection.go:242] attempting to acquire leader lease default/cluster.local-nfs-subdir-external-provisioner...
I1207 10:45:59.097918 1 leaderelection.go:252] successfully acquired lease default/cluster.local-nfs-subdir-external-provisioner
I1207 10:45:59.097979 1 event.go:278] Event(v1.ObjectReference{Kind:"Endpoints", Namespace:"default", Name:"cluster.local-nfs-subdir-external-provisioner", UID:"986e4938-a054-4bf9-bfdd-903749c7f63f", APIVersion:"v1", ResourceVersion:"6690493", FieldPath:""}): type: 'Normal' reason: 'LeaderElection' nfs-subdir-external-provisioner-59b4b5c476-wxkp4_1d17de3a-ac5b-442c-aa63-8253d33c2857 became leader
I1207 10:45:59.098098 1 controller.go:820] Starting provisioner controller cluster.local/nfs-subdir-external-provisioner_nfs-subdir-external-provisioner-59b4b5c476-wxkp4_1d17de3a-ac5b-442c-aa63-8253d33c2857!
I1207 10:45:59.198332 1 controller.go:869] Started provisioner controller cluster.local/nfs-subdir-external-provisioner_nfs-subdir-external-provisioner-59b4b5c476-wxkp4_1d17de3a-ac5b-442c-aa63-8253d33c2857!
Now consult the list of StorageClasses available:
root@kubemaster:~# kubectl get storageclass NAME PROVISIONER RECLAIMPOLICY VOLUMEBINDINGMODE ALLOWVOLUMEEXPANSION AGE localdisk kubernetes.io/no-provisioner Delete Immediate true 77d nfs-client cluster.local/nfs-subdir-external-provisioner Delete Immediate true 52m
2.4 - Creating a PersistentVolumeClaim
Now create the file pvc.yaml:
To do: Copy the content from here and paste it into your file.
root@kubemaster:~# vi pvc.yaml
root@kubemaster:~# cat pvc.yaml
apiVersion: v1
kind: PersistentVolumeClaim
metadata:
name: pvc1
spec:
storageClassName: nfs-client
accessModes:
- ReadWriteMany
resources:
requests:
storage: 500Mi
Apply the pvc.yaml file:
root@kubemaster:~# kubectl apply -f pvc.yaml persistentvolumeclaim/pvc1 created
Now look at the list of PersistentVolumes and PersistentVolumeClaims:
root@kubemaster:~# kubectl get pv,pvc NAME CAPACITY ACCESS MODES RECLAIM POLICY STATUS CLAIM STORAGECLASS REASON AGE persistentvolume/mypv 1Gi RWO Recycle Available localdisk 77d persistentvolume/pvc-721f5ed3-88b1-41bb-82c2-9eab3b4464da 500Mi RWX Delete Bound default/pvc1 nfs-client 66s NAME STATUS VOLUME CAPACITY ACCESS MODES STORAGECLASS AGE persistentvolumeclaim/pvc1 Bound pvc-721f5ed3-88b1-41bb-82c2-9eab3b4464da 500Mi RWX nfs-client 67s
Important: Note that the PersistentVolume persistentvolume/pvc-721f5ed3-88b1-41bb-82c2-9eab3b4464da has been created automatically.
Connect to the NFS server and view the contents of the /srv/nfs/kubedata directory:
root@kubemaster:~# ssh -l trainee 10.0.2.45 The authenticity of host '10.0.2.45 (10.0.2.45)' can't be established. ECDSA key fingerprint is SHA256:Q7T/CP0SLiMbMAIgVzTuEHegYS/spPE5zzQchCHD5Vw. Are you sure you want to continue connecting (yes/no)? yes Warning: Permanently added '10.0.2.45' (ECDSA) to the list of known hosts. trainee@10.0.2.45's password: trainee Activate the web console with: systemctl enable --now cockpit.socket Last login: Wed Dec 7 10:34:25 2022 from 10.0.2.65 [trainee@centos8 ~]$ ls -l /srv/nfs/kubedata/ total 0 drwxrwxrwx. 2 root root 6 Dec 7 12:32 default-pvc1-pvc-721f5ed3-88b1-41bb-82c2-9eab3b4464da [trainee@centos8 ~]$ exit logout Connection to 10.0.2.45 closed.
2.5 - Using the PersistentVolumeClaim with a Pod
Now create the file nfs-busybox.yaml:
To do: Copy the content from here and paste it into your file.
root@kubemaster:~# vi nfs-busybox.yaml
root@kubemaster:~# cat nfs-busybox.yaml
apiVersion: v1
kind: Pod
metadata:
name: nfs-pv-pod
spec:
restartPolicy: Never
containers:
- name: busybox
image: busybox
command: ['sh', '-c', 'while true; do sleep 3600; done']
volumeMounts:
- name: pv-storage
mountPath: /pv-pod-storage
volumes:
- name: pv-storage
persistentVolumeClaim:
claimName: pvc1
Apply the nfs-busybox.yaml file:
root@kubemaster:~# kubectl apply -f nfs-busybox.yaml pod/nfs-pv-pod created
Check that pod status nfs-pv-pod is Running :
root@kubemaster:~# kubectl get pods NAME READY STATUS RESTARTS AGE netshoot 1/1 Running 3 (26h ago) 70d nfs-pv-pod 1/1 Running 0 2m9s nfs-subdir-external-provisioner-59b4b5c476-wxkp4 1/1 Running 1 (80m ago) 113m nginx-netshoot 1/1 Running 3 (26h ago) 70d postgresql-6f885d8957-tnlbb 1/1 Running 3 (26h ago) 70d sharedvolume 2/2 Running 6 (26h ago) 78d troubleshooting 1/1 Running 3 (26h ago) 70d volumepod 0/1 Completed 0 78d
Connect to the nfs-pv-pod pod container:
root@kubemaster:~# kubectl exec -it nfs-pv-pod -- sh / #
Create the hello file in the pv-pod-storage directory:
root@kubemaster:~# kubectl exec -it nfs-pv-pod -- sh / # ls bin dev etc home lib lib64 proc pv-pod-storage root sys tmp usr var / # touch /pv-pod-storage/hello / # ls /pv-pod-storage/ hello / # exit
Connect to the NFS server and check the contents of the /srv/nfs/kubedata directory:
root@kubemaster:~# ssh -l trainee 10.0.2.45 trainee@10.0.2.45's password: trainee Activate the web console with: systemctl enable --now cockpit.socket Last login: Wed Dec 7 12:37:00 2022 from 10.0.2.65 [trainee@centos8 ~]$ ls -lR /srv/nfs/kubedata/ /srv/nfs/kubedata/: total 0 drwxrwxrwx. 2 root root 19 Dec 7 13:13 default-pvc1-pvc-721f5ed3-88b1-41bb-82c2-9eab3b4464da /srv/nfs/kubedata/default-pvc1-pvc-721f5ed3-88b1-41bb-82c2-9eab3b4464da: total 0 -rw-r--r--. 1 root root 0 Dec 7 13:13 hello [trainee@centos8 ~]$ exit logout Connection to 10.0.2.45 closed.
Important: Note the presence of the hello file.
2.6 - Creating a Second PersistentVolumeClaim
Create the pvc2.yaml file:
To do: Copy the content from here and paste it into your file.
root@kubemaster:~# vi pvc2.yaml
root@kubemaster:~# cat pvc2.yaml
apiVersion: v1
kind: PersistentVolumeClaim
metadata:
name: pvc2
spec:
storageClassName: nfs-client
accessModes:
- ReadWriteOnce
resources:
requests:
storage: 100Mi
Apply the pvc2.yaml file:
root@kubemaster:~# kubectl apply -f pvc2.yaml persistentvolumeclaim/pvc2 created
Now consult the list of PersistentVolumes and PersistentVolumeClaims:
root@kubemaster:~# kubectl get pv,pvc NAME CAPACITY ACCESS MODES RECLAIM POLICY STATUS CLAIM STORAGECLASS REASON AGE persistentvolume/mypv 1Gi RWO Recycle Available localdisk 77d persistentvolume/pvc-6dbce6de-e473-4e4c-99be-0fbea26576de 100Mi RWO Delete Bound default/pvc2 nfs-client 58s persistentvolume/pvc-721f5ed3-88b1-41bb-82c2-9eab3b4464da 500Mi RWX Delete Bound default/pvc1 nfs-client 53m NAME STATUS VOLUME CAPACITY ACCESS MODES STORAGECLASS AGE persistentvolumeclaim/pvc1 Bound pvc-721f5ed3-88b1-41bb-82c2-9eab3b4464da 500Mi RWX nfs-client 53m persistentvolumeclaim/pvc2 Bound pvc-6dbce6de-e473-4e4c-99be-0fbea26576de 100Mi RWO nfs-client 58s
Important: Note that the PersistentVolume persistentvolume/pvc-6dbce6de-e473-4e4c-99be-0fbea26576de has been created automatically.
2.7 - Deleting the PersistentVolumeClaims
Start by deleting the nfs-pv-pod pod:
root@kubemaster:~# kubectl delete pod nfs-pv-pod pod “nfs-pv-pod” deleted
Note that the pod has been deleted:
root@kubemaster:~# kubectl get pods NAME READY STATUS RESTARTS AGE netshoot 1/1 Running 3 (27h ago) 70d nfs-subdir-external-provisioner-59b4b5c476-wxkp4 1/1 Running 1 (126m ago) 159m nginx-netshoot 1/1 Running 3 (27h ago) 70d postgresql-6f885d8957-tnlbb 1/1 Running 3 (27h ago) 70d sharedvolume 2/2 Running 6 (27h ago) 78d troubleshooting 1/1 Running 3 (27h ago) 70d volumepod 0/1 Completed 0 78d
Now check the list of PersistentVolumes and PersistentVolumeClaims:
root@kubemaster:~# kubectl get pv,pvc NAME CAPACITY ACCESS MODES RECLAIM POLICY STATUS CLAIM STORAGECLASS REASON AGE persistentvolume/mypv 1Gi RWO Recycle Available localdisk 77d persistentvolume/pvc-6dbce6de-e473-4e4c-99be-0fbea26576de 100Mi RWO Delete Bound default/pvc2 nfs-client 27m persistentvolume/pvc-721f5ed3-88b1-41bb-82c2-9eab3b4464da 500Mi RWX Delete Bound default/pvc1 nfs-client 79m NAME STATUS VOLUME CAPACITY ACCESS MODES STORAGECLASS AGE persistentvolumeclaim/pvc1 Bound pvc-721f5ed3-88b1-41bb-82c2-9eab3b4464da 500Mi RWX nfs-client 79m persistentvolumeclaim/pvc2 Bound pvc-6dbce6de-e473-4e4c-99be-0fbea26576de 100Mi RWO nfs-client 27m
Important: Note that the PersistentVolumes and the PersistentVolumeClaims are still present.
Delete both PersistentVolumeClaims:
root@kubemaster:~# kubectl delete pvc --all persistentvolumeclaim “pvc1” deleted persistentvolumeclaim “pvc2” deleted
Now you can see that both PersistentVolumes have been deleted automatically:
root@kubemaster:~# kubectl get pv,pvc NAME CAPACITY ACCESS MODES RECLAIM POLICY STATUS CLAIM STORAGECLASS REASON AGE persistentvolume/mypv 1Gi RWO Recycle Available localdisk 77d
Connect to the NFS server and view the contents of the /srv/nfs/kubedata directory:
root@kubemaster:~# ssh -l trainee 10.0.2.45 trainee@10.0.2.45's password: trainee Activate the web console with: systemctl enable --now cockpit.socket Last login: Wed Dec 7 13:15:49 2022 from 10.0.2.65 [trainee@centos8 ~]$ ls -lR /srv/nfs/kubedata/ /srv/nfs/kubedata/: total 0 drwxrwxrwx. 2 root root 19 Dec 7 13:13 archived-default-pvc1-pvc-721f5ed3-88b1-41bb-82c2-9eab3b4464da drwxrwxrwx. 2 root root 6 Dec 7 13:24 archived-default-pvc2-pvc-6dbce6de-e473-4e4c-99be-0fbea26576de /srv/nfs/kubedata/archived-default-pvc1-pvc-721f5ed3-88b1-41bb-82c2-9eab3b4464da: total 0 -rw-r--r--. 1 root root 0 Dec 7 13:13 hello /srv/nfs/kubedata/archived-default-pvc2-pvc-6dbce6de-e473-4e4c-99be-0fbea26576de: total 0 [trainee@centos8 ~]$ exit logout Connection to 10.0.2.45 closed.
Important: Note that directories have a archived- prefix.
Creating a Helm Chart
Overview
A chart is a collection of files and directories that take the following form:
MyChart/ Chart.yaml LICENSE README.md values.yaml values.schema.json charts/ crds/ templates/ templates/NOTES.txt
The helm template language is based on the GO language.
In the following LAB, you'll take the following two manifests, ghost.yaml and ghost-service.yaml and create a chart helm to install Ghost, a free blogging platform licensed under open source:
To do: Copy the content from here and paste it into your file.
root@kubemaster:~# vi ghost.yaml
root@kubemaster:~# cat ghost.yaml
apiVersion: apps/v1
kind: Deployment
metadata:
name: blog
labels:
app: blog
spec:
replicas: 1
selector:
matchLabels:
app: blog
template:
metadata:
labels:
app: blog
spec:
containers:
- name: blog
image: ghost:2.6-alpine
imagePullPolicy: Always
ports:
- containerPort: 2368
env:
- name: url
value: http://exampleblog.com
To do: Copy the content from here and paste it into your file.
root@kubemaster:~# vi ghost-service.yaml
root@kubemaster:~# cat ghost-service.yaml
apiVersion: v1
kind: Service
metadata:
name: blog
spec:
type: NodePort
selector:
app: blog
ports:
- protocol: TCP
port: 80
targetPort: 2368
LAB #3 - Creating a Simple Helm Package
Start by creating the ~/ghost directory and cd into it:
root@kubemaster:~# mkdir ghost root@kubemaster:~# cd ghost
A chart requires a file named Chart.yaml to describe the chart in question. Create this file :
root@kubemaster:~/ghost# touch Chart.yaml
3.1 - The values.yaml File
A chart also needs a file called values.yaml which contains configuration values for the chart in question. Create a values.yaml file with the following contents:
To do: Copy the content from here and paste it into your file.
root@kubemaster:~/ghost# vi values.yaml root@kubemaster:~/ghost# cat values.yaml service: name: blog type: NodePort app: blog protocol: TCP port: 80 targetPort: 2368
3.2 - Templates
Create the templates subdirectory in ghost :
root@kubemaster:~/ghost# mkdir templates
Copy the contents of ~/ghost-service.yaml and paste it into ~/ghost/templates/service.yaml:
To do: Copy the content from here and paste it into your file.
root@kubemaster:~/ghost# vi templates/service.yaml
root@kubemaster:~/ghost# cat templates/service.yaml
apiVersion: v1
kind: Service
metadata:
name: blog
spec:
type: NodePort
selector:
app: blog
ports:
- protocol: TCP
port: 80
targetPort: 2368
Then modify this file to read the values from the values.yaml file:
root@kubemaster:~/ghost# vi templates/service.yaml
root@kubemaster:~/ghost# cat templates/service.yaml
apiVersion: v1
kind: Service
metadata:
name: {{ .Values.service.name }}
spec:
type: {{ .Values.service.type }}
selector:
app: {{ .Values.service.app }}
ports:
- protocol: {{ .Values.service.protocol }}
port: {{ .Values.service.port }}
targetPort: {{ .Values.service.targetPort }}
Navigate to the parent directory of the ghost directory:
root@kubemaster:~/ghost# cd ..
Check that helm can read the list of values in the values.yaml file:
root@kubemaster:~# helm show values ghost Error: validation: chart.metadata.name is required
The error refers to the Chart.yaml file, which is currently empty. Edit this file:
root@kubemaster:~# vi ghost/Chart.yaml root@kubemaster:~# cat ghost/Chart.yaml name: ghost version: 1
Now check that helm can read the list of values in the values.yaml file:
root@kubemaster:~# helm show values ghost service: name: blog type: NodePort app: blog protocol: TCP port: 80 targetPort: 2368
Now check that the service.yaml manifest created by Helm is correct:
root@kubemaster:~# helm install check ghost --dry-run
NAME: check
LAST DEPLOYED: Thu Dec 8 15:54:13 2022
NAMESPACE: default
STATUS: pending-install
REVISION: 1
TEST SUITE: None
HOOKS:
MANIFEST:
---
# Source: ghost/templates/service.yaml
apiVersion: v1
kind: Service
metadata:
name: blog
spec:
type: NodePort
selector:
app: blog
ports:
- protocol: TCP
port: 80
targetPort: 2368
Now copy the contents of the ~/ghost.yaml file and paste it into the ~/ghost/templates/ghost.yaml file:
root@kubemaster:~# vi ghost/templates/ghost.yaml
root@kubemaster:~# cat ghost/templates/ghost.yaml
apiVersion: apps/v1
kind: Deployment
metadata:
name: blog
labels:
app: blog
spec:
replicas: 1
selector:
matchLabels:
app: blog
template:
metadata:
labels:
app: blog
spec:
containers:
- name: blog
image: ghost:2.6-alpine
imagePullPolicy: Always
ports:
- containerPort: 2368
env:
- name: url
value: http://exampleblog.com
Then modify this file to read the values from the values.yaml file:
root@kubemaster:~# vi ghost/templates/ghost.yaml
root@kubemaster:~# cat ghost/templates/ghost.yaml
apiVersion: apps/v1
kind: Deployment
metadata:
name: {{ .Values.blog.name }}
labels:
app: {{ .Values.blog.label }}
spec:
replicas: {{ .Values.blog.replicas }}
selector:
matchLabels:
app: {{ .Values.blog.name }}
template:
metadata:
labels:
app: {{ .Values.blog.name }}
spec:
containers:
- name: {{ .Values.blog.name }}
image: {{ .Values.blog.image }}
imagePullPolicy: {{ .Values.blog.imagePullPolicy }}
ports:
- containerPort: {{ .Values.blog.containerPort }}
env:
- name: {{ .Values.blog.url }}
value: {{ .Values.blog.urlValue }}
Now complete the contents of the values.yaml file:
To do: Copy the content from here and paste it into your file.
root@kubemaster:~# vi ghost/values.yaml root@kubemaster:~# cat ghost/values.yaml service: name: blog type: NodePort app: blog protocol: TCP port: 80 targetPort: 2368 blog: name: blog label: blog replicas: 1 image: ghost:2.6-alpine imagePullPolicy: Always containerPort: 2368 url: url urlValue: http://exampleblog.com
Now check that the ghost.yaml manifest created by Helm is correct:
root@kubemaster:~# helm install check ghost --dry-run
NAME: check
LAST DEPLOYED: Thu Dec 8 16:12:29 2022
NAMESPACE: default
STATUS: pending-install
REVISION: 1
TEST SUITE: None
HOOKS:
MANIFEST:
---
# Source: ghost/templates/service.yaml
apiVersion: v1
kind: Service
metadata:
name: blog
spec:
type: NodePort
selector:
app: blog
ports:
- protocol: TCP
port: 80
targetPort: 2368
---
# Source: ghost/templates/ghost.yaml
apiVersion: apps/v1
kind: Deployment
metadata:
name: blog
labels:
app: blog
spec:
replicas: 1
selector:
matchLabels:
app: blog
template:
metadata:
labels:
app: blog
spec:
containers:
- name: blog
image: ghost:2.6-alpine
imagePullPolicy: Always
ports:
- containerPort: 2368
env:
- name: url
value: http://exampleblog.com
See now the organization of the ghost chart:
root@kubemaster:~# tree ghost ghost ├── Chart.yaml ├── templates │ ├── ghost.yaml │ └── service.yaml └── values.yaml 1 directory, 4 files
3.3 - Installation and Removal
Install the ghost chart:
root@kubemaster:~# helm install live ghost NAME: live LAST DEPLOYED: Thu Dec 8 16:14:13 2022 NAMESPACE: default STATUS: deployed REVISION: 1 TEST SUITE: None
Check the status of the service in the cluster:
root@kubemaster:~# kubectl get svc NAME TYPE CLUSTER-IP EXTERNAL-IP PORT(S) AGE blog NodePort 10.106.215.169 <none> 80:32070/TCP 52s kubernetes ClusterIP 10.96.0.1 <none> 443/TCP 95d service-netshoot ClusterIP 10.107.115.28 <none> 80/TCP 71d
Check the presence of the pod in the cluster:
root@kubemaster:~# kubectl get po NAME READY STATUS RESTARTS AGE blog-8545df8764-hk8rc 1/1 Running 0 105s netshoot 1/1 Running 3 (2d6h ago) 71d nfs-subdir-external-provisioner-59b4b5c476-wxkp4 1/1 Running 1 (28h ago) 29h nginx-netshoot 1/1 Running 3 (2d6h ago) 71d postgresql-6f885d8957-tnlbb 1/1 Running 3 (2d6h ago) 71d sharedvolume 2/2 Running 6 (2d6h ago) 79d troubleshooting 1/1 Running 3 (2d6h ago) 71d volumepod 0/1 Completed 0
Check the Chart status :
root@kubemaster:~# helm status live NAME: live LAST DEPLOYED: Thu Dec 8 16:14:13 2022 NAMESPACE: default STATUS: deployed REVISION: 1 TEST SUITE: None
Lastly, delete the chart :
root@kubemaster:~# helm delete live release “live” uninstalled
Monitoring
Overview
The Prometheus server consists of three modules:
- Data Retrieval Worker, which retrieves metrics
- Time Series Database for metrics storage
- HTTP Server which accepts PromQL requests and provides a Web UI for data consultation
Important : PromQL, short for Prometheus Querying Language, is the main way of querying metrics in Prometheus. You can display the return of an expression as a graph, or export it using the HTTP API. PromQL uses three types of data: scalars, range vectors and snapshot vectors. It also uses strings, but only as literals.
Alerts are then passed to the Alertmanager, which informs the people in charge of the configuration.
LAB #4 - Implementing a Prometheus Solution
Connect to the VM Gateway_10.0.2.40_VNC.
4.1 - Stack Deployment with Helm
Add the prometheus-community repository:
trainee@gateway:~$ helm repo add prometheus-community https://prometheus-community.github.io/helm-charts “prometheus-community” has been added to your repositories trainee@gateway:~$ helm repo update
Then install the kube-prometheus-stack Chart:
trainee@gateway:~$ helm install prometheus prometheus-community/kube-prometheus-stack NAME: prometheus LAST DEPLOYED: Thu Dec 8 17:04:17 2022 NAMESPACE: default STATUS: deployed REVISION: 1 NOTES: kube-prometheus-stack has been installed. Check its status by running: kubectl --namespace default get pods -l "release=prometheus" Visit https://github.com/prometheus-operator/kube-prometheus for instructions on how to create & configure Alertmanager and Prometheus instances using the Operator.
Wait until all pods are in a Running state:
trainee@gateway:~$ kubectl --namespace default get pods -l "release=prometheus" NAME READY STATUS RESTARTS AGE prometheus-kube-prometheus-operator-689dd6679c-2th6f 1/1 Running 0 4m12s prometheus-kube-state-metrics-6cfd96f4c8-wrw2n 1/1 Running 0 4m12s prometheus-prometheus-node-exporter-8cb4s 1/1 Running 0 4m13s prometheus-prometheus-node-exporter-ll4qp 1/1 Running 0 4m13s prometheus-prometheus-node-exporter-x87f7 1/1 Running 0 4m13s
Now look at all the Prometheus objects created by the installation:
trainee@gateway:~$ kubectl get all -l "release=prometheus" NAME READY STATUS RESTARTS AGE pod/prometheus-kube-prometheus-operator-689dd6679c-2th6f 1/1 Running 0 13h pod/prometheus-kube-state-metrics-6cfd96f4c8-wrw2n 1/1 Running 0 13h pod/prometheus-prometheus-node-exporter-8cb4s 1/1 Running 0 13h pod/prometheus-prometheus-node-exporter-ll4qp 1/1 Running 0 13h pod/prometheus-prometheus-node-exporter-x87f7 1/1 Running 0 13h NAME TYPE CLUSTER-IP EXTERNAL-IP PORT(S) AGE service/prometheus-kube-prometheus-alertmanager ClusterIP 10.103.114.236 <none> 9093/TCP 13h service/prometheus-kube-prometheus-operator ClusterIP 10.107.174.218 <none> 443/TCP 13h service/prometheus-kube-prometheus-prometheus ClusterIP 10.108.124.100 <none> 9090/TCP 13h service/prometheus-kube-state-metrics ClusterIP 10.109.13.26 <none> 8080/TCP 13h service/prometheus-prometheus-node-exporter ClusterIP 10.103.100.124 <none> 9100/TCP 13h NAME DESIRED CURRENT READY UP-TO-DATE AVAILABLE NODE SELECTOR AGE daemonset.apps/prometheus-prometheus-node-exporter 3 3 3 3 3 <none> 13h NAME READY UP-TO-DATE AVAILABLE AGE deployment.apps/prometheus-kube-prometheus-operator 1/1 1 1 13h deployment.apps/prometheus-kube-state-metrics 1/1 1 1 13h NAME DESIRED CURRENT READY AGE replicaset.apps/prometheus-kube-prometheus-operator-689dd6679c 1 1 1 13h replicaset.apps/prometheus-kube-state-metrics-6cfd96f4c8 1 1 1 13h NAME READY AGE statefulset.apps/alertmanager-prometheus-kube-prometheus-alertmanager 1/1 13h statefulset.apps/prometheus-prometheus-kube-prometheus-prometheus 1/1 13h
In this output we see:
- 2 StatefulSets including:
- the Prometheus server statefulset.apps/prometheus-prometheus-kube-prometheus-prometheus
- the Alertmanager statefulset.apps/alertmanager-prometheus-kube-prometheus-alertmanager.
- 2 Deployments including:
- the deployment.apps/prometheus-kube-prometheus-operator which created the two StatefulSets
- the kube-state-metrics deployment.apps/prometheus-kube-state-metrics which is a dependency of Prometheus and therefore a Subchart of the latter
- 2 ReplicaSets created by Deployments:
- replicaset.apps/prometheus-kube-prometheus-operator-689dd6679c
- replicaset.apps/prometheus-kube-state-metrics-6cfd96f4c8
- 1 DaemonSet daemonset.apps/prometheus-prometheus-node-exporter :
- the pods in this DaemonSet are responsible for transforming node metrics into Prometheus metrics.
The installation also created a large number of ConfigMaps :
trainee@gateway:~$ kubectl get configmap -l "release=prometheus" NAME DATA AGE prometheus-kube-prometheus-alertmanager-overview 1 13h prometheus-kube-prometheus-apiserver 1 13h prometheus-kube-prometheus-cluster-total 1 13h prometheus-kube-prometheus-controller-manager 1 13h prometheus-kube-prometheus-etcd 1 13h prometheus-kube-prometheus-grafana-datasource 1 13h prometheus-kube-prometheus-grafana-overview 1 13h prometheus-kube-prometheus-k8s-coredns 1 13h prometheus-kube-prometheus-k8s-resources-cluster 1 13h prometheus-kube-prometheus-k8s-resources-namespace 1 13h prometheus-kube-prometheus-k8s-resources-node 1 13h prometheus-kube-prometheus-k8s-resources-pod 1 13h prometheus-kube-prometheus-k8s-resources-workload 1 13h prometheus-kube-prometheus-k8s-resources-workloads-namespace 1 13h prometheus-kube-prometheus-kubelet 1 13h prometheus-kube-prometheus-namespace-by-pod 1 13h prometheus-kube-prometheus-namespace-by-workload 1 13h prometheus-kube-prometheus-node-cluster-rsrc-use 1 13h prometheus-kube-prometheus-node-rsrc-use 1 13h prometheus-kube-prometheus-nodes 1 13h prometheus-kube-prometheus-nodes-darwin 1 13h prometheus-kube-prometheus-persistentvolumesusage 1 13h prometheus-kube-prometheus-pod-total 1 13h prometheus-kube-prometheus-prometheus 1 13h prometheus-kube-prometheus-proxy 1 13h prometheus-kube-prometheus-scheduler 1 13h prometheus-kube-prometheus-workload-total 1 13h
as well as Secrets :
trainee@gateway:~$ kubectl get secrets NAME TYPE DATA AGE alertmanager-prometheus-kube-prometheus-alertmanager Opaque 1 13h alertmanager-prometheus-kube-prometheus-alertmanager-generated Opaque 1 13h alertmanager-prometheus-kube-prometheus-alertmanager-tls-assets-0 Opaque 0 13h alertmanager-prometheus-kube-prometheus-alertmanager-web-config Opaque 1 13h my-secret Opaque 2 88d prometheus-grafana Opaque 3 13h prometheus-kube-prometheus-admission Opaque 3 13h prometheus-prometheus-kube-prometheus-prometheus Opaque 1 13h prometheus-prometheus-kube-prometheus-prometheus-tls-assets-0 Opaque 1 13h prometheus-prometheus-kube-prometheus-prometheus-web-config Opaque 1 13h sh.helm.release.v1.nfs-subdir-external-provisioner.v1 helm.sh/release.v1 1 43h sh.helm.release.v1.prometheus.v1 helm.sh/release.v1 1 13h
and some Custom Resource Definitions or crd:
trainee@gateway:~$ kubectl get crd NAME CREATED AT alertmanagerconfigs.monitoring.coreos.com 2022-12-08T16:04:14Z alertmanagers.monitoring.coreos.com 2022-12-08T16:04:14Z bgpconfigurations.crd.projectcalico.org 2022-09-04T07:38:47Z bgppeers.crd.projectcalico.org 2022-09-04T07:38:47Z blockaffinities.crd.projectcalico.org 2022-09-04T07:38:48Z caliconodestatuses.crd.projectcalico.org 2022-09-04T07:38:48Z clusterinformations.crd.projectcalico.org 2022-09-04T07:38:48Z felixconfigurations.crd.projectcalico.org 2022-09-04T07:38:48Z globalnetworkpolicies.crd.projectcalico.org 2022-09-04T07:38:48Z globalnetworksets.crd.projectcalico.org 2022-09-04T07:38:49Z hostendpoints.crd.projectcalico.org 2022-09-04T07:38:49Z ipamblocks.crd.projectcalico.org 2022-09-04T07:38:49Z ipamconfigs.crd.projectcalico.org 2022-09-04T07:38:49Z ipamhandles.crd.projectcalico.org 2022-09-04T07:38:50Z ippools.crd.projectcalico.org 2022-09-04T07:38:50Z ipreservations.crd.projectcalico.org 2022-09-04T07:38:50Z kubecontrollersconfigurations.crd.projectcalico.org 2022-09-04T07:38:50Z networkpolicies.crd.projectcalico.org 2022-09-04T07:38:50Z networksets.crd.projectcalico.org 2022-09-04T07:38:50Z podmonitors.monitoring.coreos.com 2022-12-08T16:04:14Z probes.monitoring.coreos.com 2022-12-08T16:04:14Z prometheuses.monitoring.coreos.com 2022-12-08T16:04:14Z prometheusrules.monitoring.coreos.com 2022-12-08T16:04:14Z servicemonitors.monitoring.coreos.com 2022-12-08T16:04:15Z thanosrulers.monitoring.coreos.com 2022-12-08T16:04:15Z
4.2 - Viewing Data with Grafana
The previous installation also installed Grafana.
Grafana is an open source interactive data visualization platform, developed by Grafana Labs, that allows users to view their data via charts and graphs that are unified into a dashboard (or multiple dashboards) for easier interpretation and understanding.
Consult the list of Grafana objects:
trainee@gateway:~$ kubectl get all | grep grafana pod/prometheus-grafana-5d9f5d6499-f4x6t 3/3 Running 1 (13h ago) 14h service/prometheus-grafana ClusterIP 10.109.207.199 <none> 80/TCP 14h deployment.apps/prometheus-grafana 1/1 1 1 14h replicaset.apps/prometheus-grafana-5d9f5d6499 1 1 1 14h
Check the port used by Grafana:
trainee@gateway:~$ kubectl logs prometheus-grafana-5d9f5d6499-f4x6t -c grafana | grep HTTP logger=http.server t=2022-12-08T16:16:51.215644746Z level=info msg=“HTTP Server Listen” address=[::]:3000 protocol=http subUrl= socket=
and the user name to connect to Grafana :
trainee@gateway:~$ kubectl logs prometheus-grafana-5d9f5d6499-f4x6t -c grafana | grep “user=” logger=sqlstore t=2022-12-08T16:16:50.536980031Z level=info msg=“Created default admin” user=admin
The default password for the admin user can be obtained by consulting the contents of the values.yaml file.
Important: Note that the password is prom-operator.
Set up port forwarding:
trainee@gateway:~$ kubectl port-forward deployment/prometheus-grafana 3000 Forwarding from 127.0.0.1:3000 -> 3000 Forwarding from [::1]:3000 -> 3000
Now go to the VM Gateway_10.0.2.40_VNC and launch the web browser. Enter the URL http://127.0.0.1:3000 and connect to Grafana:
Then click on Dashboards > Browse > Kubernetes / Compute Resources / Node (Pods) :
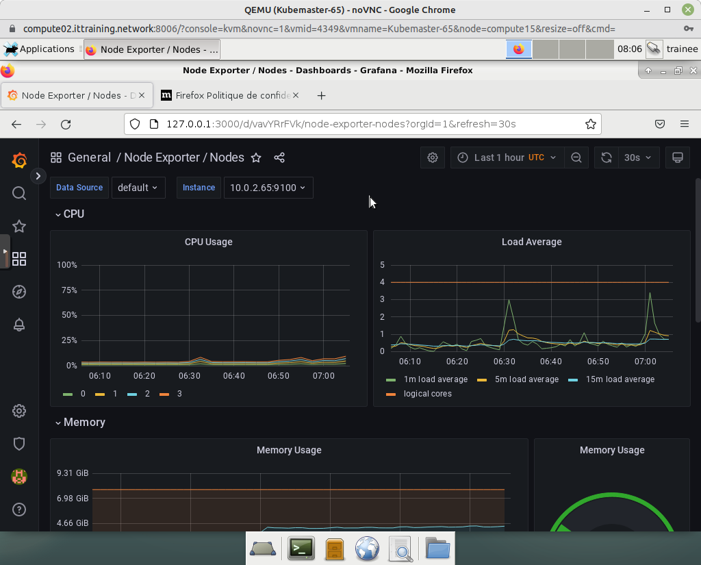
Finally, click on Dashboards > Browse > Node Exporter / Nodes :
4.3 - Viewing Alerts with the Prometheus Web UI
To consult the Prometheus Web UI, set up a port redirection :
trainee@gateway:~$ kubectl port-forward prometheus-prometheus-kube-prometheus-prometheus-0 9090 Forwarding from 127.0.0.1:9090 -> 9090 Forwarding from [::1]:9090 -> 9090
Return to the VM GUI Gateway_10.0.2.40_VNC and enter the URL http://127.0.0.1:9090 :
To consult the list of alerts, click on the Alerts link in the menu at the top of the page:
Copyright © 2025 Hugh Norris




